Microsoft doet jaarlijks 2 grote release waves van nieuwe functionaliteiten die vanaf dan zullen uitgerold worden. Eentje in april en eentje in oktober. Voor de release wave van oktober hebben we alle nieuw aangekondigde functionaliteiten onder de loep genomen en deze voor u overzichtelijk op een rijtje gezet. Deze uitbreidingen zullen tussen oktober 2021 en maart 2022 uitgerold worden.
Bekijk hier het volledige release plan voor Dynamics 365 en Power Platform.
1. Algemene verbeteringen
Dataverse Search
Dit is de verandering die de meeste van onze klanten allicht al vastgesteld hebben en deze is visueel ook heel duidelijk aanwezig. Er staat voortaan een zoekbalk bovenaan het scherm, zodat we snel relevante info kunnen vinden. Zoals de naam al aangeeft, is de zoekfunctie nu uitgebreid naar de hele Dataverse van Microsoft.

Dit betekent dus dat we ook kunnen zoeken naar documenten die in Dataverse opgeslagen zijn. U kan zo dus zoeken doorheen de tekst in notities en attachements. Ook is de intelligentie van de zoekfunctie verder geoptimaliseerd door het gebruik van AI-technologie om natuurlijk taalgebruik beter te begrijpen. Zo hoeft een zoekopdracht geen exacte match meer te zijn omdat het nu rekening houdt met zaken als courante afkortingen, misspellingen en synoniemen.
Geoptimaliseerde site map
Navigeren in de app gaat nu nog gemakkelijker en sneller dankzij inklapbare groepen in het linker zijpaneel.
Gebruikers kunnen sinds kort ook standaardgroepen zoals Home, Recent en Pinned in de site map verbergen.

Advanced Lookup
Het hele proces rond geavanceerd opzoeken is nog eenvoudiger geworden. Nu kan u snel en eenvoudig allerlei data in meer detail bekijken. Uw opgezochte resultaten zullen in een nieuw popup-scherm openen. Vanuit dit scherm kan u de resultaten snel sorteren en zal u ook dieper kunnen graven in specifieke records zonder ooit weg te moeten navigeren.


Rasterweergave
Met deze nieuwe functie voor rasterweergaves kan u snel kolommen toevoegen, herorganiseren en weglaten door de nieuwe “drag & drop”-functie.

Kolommen die in aanmerking komen om toegevoegd te worden aan de rasterweergave zijn kolommen die al op de huidige tabel staan of op een gerelateerde tabel. Het is dus niet mogelijk om compleet niet gerelateerde kolommen toe te voegen aan de rasterweergave.

Zijpanelen
Alle model-driven apps hebben nu de mogelijkheid om meerdere zijpanelen te gebruiken doorheen de app om zo snel en overzichtelijk data weer te geven. Deze worden weergegeven als aparte tabs naast de content die u bekijkt. Deze functionaliteit werd aangekondigd, maar was echter nog niet beschikbaar op het moment dat we deze blog publiceerden.

2. Integratie met Microsoft Teams
In deze nieuwe release wave zet Microsoft de tendens van diepere integratie van alle tools in het ecosysteem verder en meer specifiek met Teams:
Meetings
Het is nu mogelijk om een Teams-meeting aan te maken in Dynamics 365 wanneer u een afspraak maakt. De meetings starten meteen vanuit de Dynamics 365 app en u kan records updaten in een Teams meeting zonder Dynamics 365 Sales te openen te doen. Ook de synchronisatie van notities in Teams worden automatisch toegevoegd aan de records in Dynamics 365.

Chat Notifications
Ook het verzenden van chat notificaties naar Teams gebeurt automatisch. Als u personen tagt als “@gebruiker” in de tijdlijn van een Dynamics 365 record, wordt de Sales Chat Bot aangestuurd om een notificatie te sturen naar de getagde gebruiker en deze daar attent op te maken. Uiteraard is het ook mogelijk om deze functionaliteit te beperken qua frequentie of type van notificaties.
Messages
Het opzoeken en filteren van records in Dynamics 365 en deze bijgevolg delen in een chat met collega’s en vervolgens de records updaten en eventueel nota’s toevoegen op de tijdlijn, kan allemaal vanuit een Teams-gesprek. Zo moeten uw collega’s niet overschakelen van app tot app.
3. Mobiele ervaring voor verkopers onderweg
Microsoft zet duchtig verder op het verbeteren van de mobiele gebruikerservaring van Dynamics 365. De Microsoft-technologie moet ons tenslotte tot betere verkopers maken. Daarom werden de volgende zaken toegevoegd of aangepast:
Eenvoudig vinden, aanmaken en interageren met informatie
- De smart lookup-ervaring werd verbeterd om sneller activiteiten te binden aan een relevant record.
- De vergaderingervaring werd verrijkt door het toevoegen van data uit afspraken in Dynamics 365 Sales en informatie via Exchange.
- De in-app notificaties werden verbeterd voor mobiele ervaring.
Moeiteloos loggen en delen van informatie
- Activiteiten worden samengevat op een eenvoudige manier.
- Noteren via de speech-to-text-ervaring wordt toegevoegd via Microsoft Voice Detection.
- Links voor bepaalde pagina’s kunnen in de app gegenereerd en gedeeld worden.
- De samenwerkingservaring werd verbeterd om activiteiten aan te maken en te delegeren.
Automatische transcriptie
- Voor Microsoft Teams gesprekken of online vergaderingen.
4. Beheren van verkoopkansen
Om alle bewerkingen als verkoper te kunnen doen vanuit één enkele werkomgeving, is er nu een intuïtievere manier om te werken met verkoopkansen. Deze functionaliteit is momenteel nog beschikbaar in preview en zal pas algemeen beschikbaar worden in de volgende release wave.
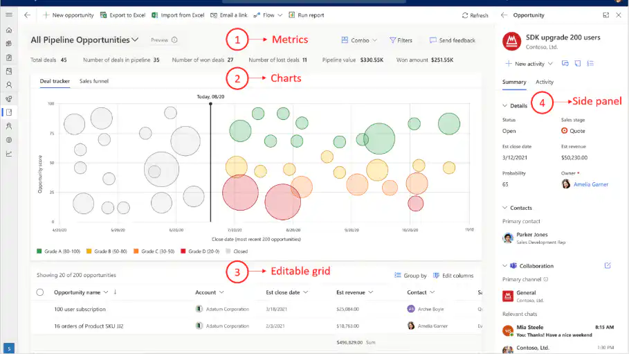
Pipeline
Dit is de belangrijkste metric die u als organisatie kan instellen voor het sales team. Het geeft onmiddellijke info waar de pijplijn vandaag staat. Deze zijn bovendien aanpasbaar volgens de noden van uw specifieke activiteit of sector.
Charts
Hier zien we 2 mogelijke charts weergegeven: een bubble chart met de naam dealtracker. Deze plaatst alle openstaande opportuniteiten op een tijdlijn over de X-as en geeft een score aan de opportuniteiten over de Y-as De grootte van de bubbels zelf geven weer wat de geschatte waarde is van die opportuniteit. Het maakt het veel eenvoudiger voor een verkoper om te begrijpen welke opportuniteiten mogelijk meer aandacht verdienen.

Opportunities
Via het bewerkbaar raster krijgt u een overzicht van de opportuniteiten, weergegeven in een lijst weergegeven. Maar u kan ook snel aanpassingen maken aan de records vanuit hetzelfde raster. Ook via de gelinkte kolommen via het zijpaneel kan u snel aanpassingen maken aan de opportuniteiten. Het eerdergenoemde zijpaneel toont ook gerelateerde informatie van de record waarmee u aan het werken bent. In bovenstaand voorbeeld krijgt u alle details te zien van een opportuniteit.
Ook kan u kijken naar welke activiteiten er al uitgevoerd zijn op deze opportuniteit. In dit voorbeeld stelt de gebruiker vast dat hij nog een taak heeft openstaan voor zichzelf om een reminder te sturen naar de klant, omdat hij nog op antwoord wacht inzake een voorstel en offerte die hij eerder had gestuurd. Vervolgens kan hij de e-mail opmaken binnenin Dynamics 365 en vinkt hij – als laatste actie – rechtstreeks deze taak af uit het zijpaneel.
Wat minder duidelijk naar voor komt in de bovenstaande afbeelding is dat de verkoper in het gebruik van de tool nooit een ander scherm of tweede tabblad hoeft te openen. Alle aanpassingen wordt gedaan via het popup window, via de zijpanelen of inline!
Er zijn zeker nog meer mogelijkheden qua personalisatie van de view voor uw verkopers. Ook de customizatie kan afgesteld worden naar uw organisatie toe of voor specifieke noden. Voor meer informatie, contacteer ons!